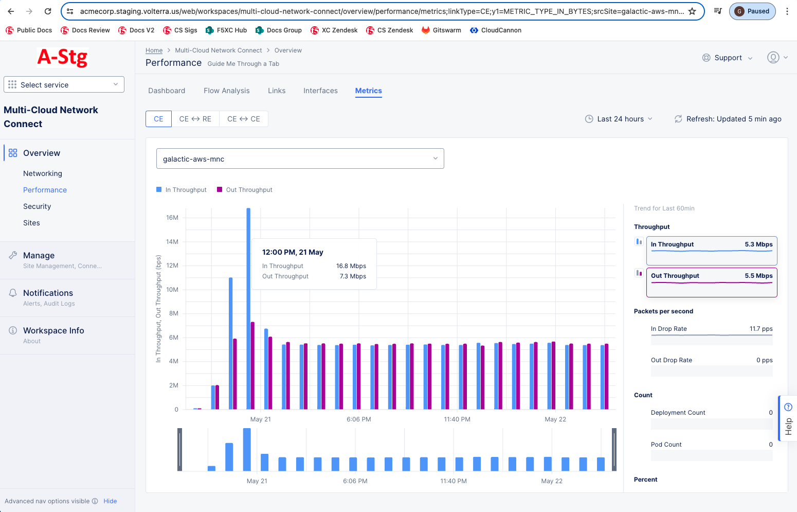
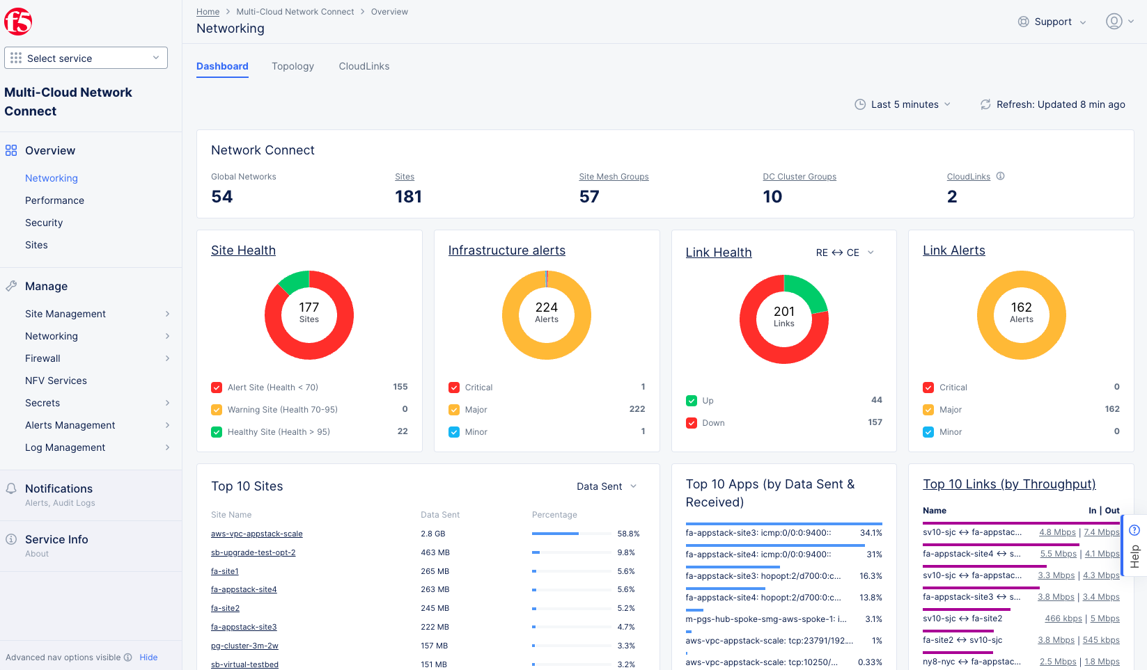
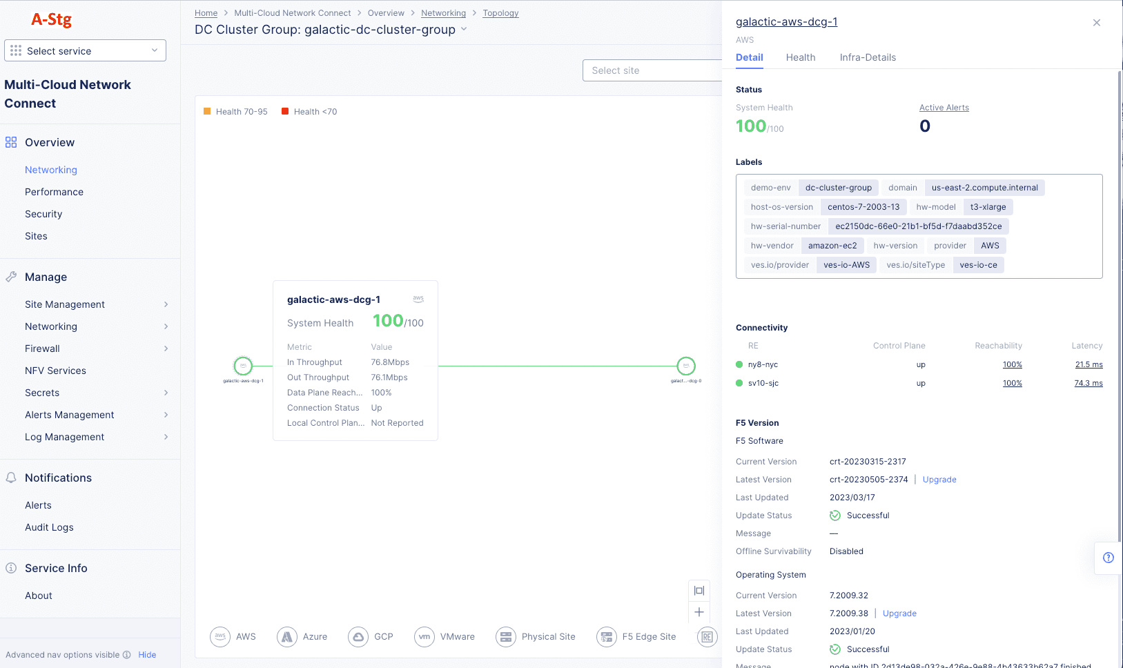
Monitor Site Networking

Published April 5, 2023 | Last modified November 14, 2025